關鍵詞 | 延遲焦化 放空系統 改造

導讀:延遲焦化裝置放空塔系統使用的典型技術為閉式塔內接觸冷卻技術,其主要作用是處理焦炭塔冷焦期間大吹汽、給水操作階段產生的高溫蒸汽,并回收高溫蒸汽所攜帶的部分油氣。放空塔底產生的污油管輸至污油罐,經過靜止重力沉降后作為焦炭塔頂急冷油回煉,放空塔頂產生的不凝氣直接排放至低壓燃料氣系統。
隨著國內原油加工不斷向重質化、劣質化、高含硫方向發展,素有“黃金垃圾桶”之稱的延遲焦化裝置加工的原料更加劣質,放空塔系統產生的含硫污水中油含量和焦粉攜帶量大幅提高,導致含硫污水乳化嚴重,塔頂冷卻系統易堵塞、凍凝,輕重污油分離效果差及含硫污水排放不達標。雖然近期國內研發了各類污水除油技術,但大部分技術脫焦粉、除油性能兩者不能兼顧,或效果一般,且存在一定的運行成本。
存在問題及分析
典型的延遲焦化裝置放空塔系統流程比較簡單,焦炭塔在冷焦過程中產生的大量油氣僅僅在放空塔內起到接觸冷卻的作用,冷卻后塔頂產生的尾氣進低壓燃料氣系統,塔底產生的污油和污水合并一起進入裝置內1000m3污油罐進行自然沉降分離,污油罐分離后的污水進污水汽提裝置,污油作為焦炭塔急冷油進行回煉。
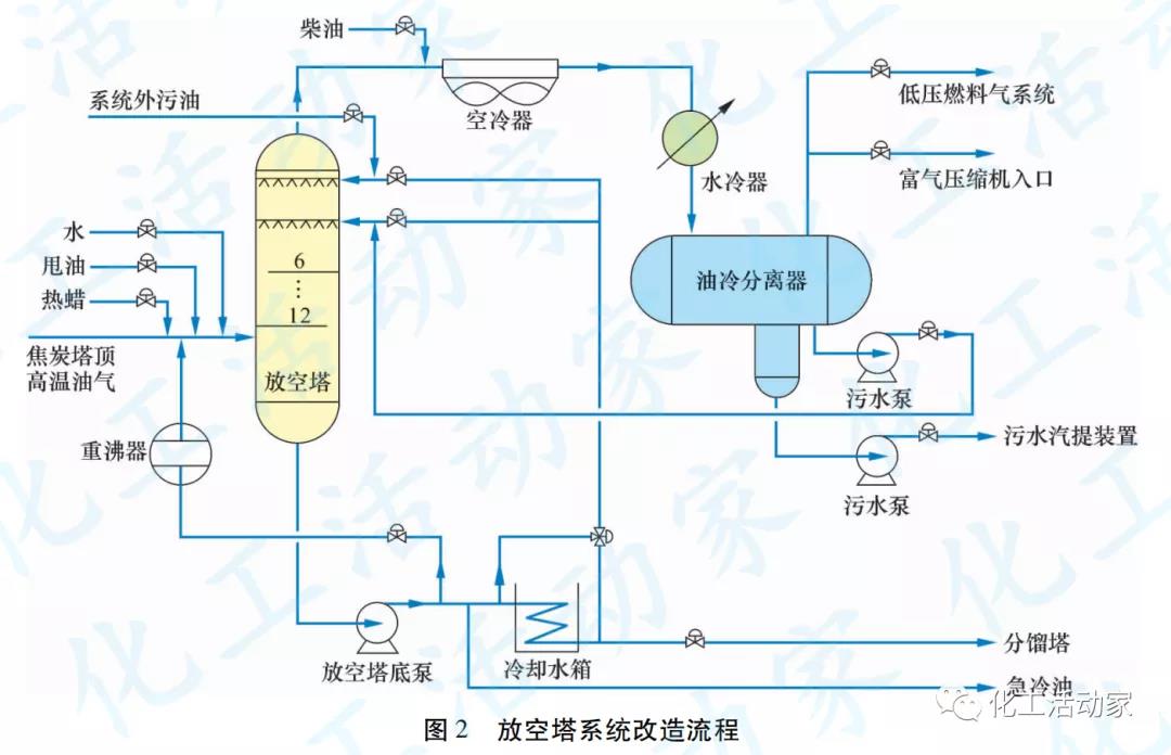
放空塔系統原則流程見圖1。

傳統的放空塔系統為間隙性操作,在焦炭塔冷焦過程運行,其他時間則停用。停用后放空塔內物料慢慢冷卻,水蒸氣冷凝并在放空塔底積聚,當放空塔系統再次運行時,因塔底無持續熱源,隨著高溫物料的進入,塔底冷凝水突沸,引起塔底泵抽空,塔頂回流中斷。高溫油氣攜帶大量污油、焦粉沖出塔頂,造成塔頂空冷器易堵塞,冷卻效果差,以及塔頂回流罐污水含油率高、污水攜帶焦粉、乳化嚴重等問題,油水分離效果變差。放空塔頂污水硫質量濃度化驗分析一般在400~2000mg/L,污水性質見表1。

技術改造
對延遲焦化裝置放空塔流程、存在問題和污水帶油原因進行詳細分析。一方面,采用高效氣液接觸噴淋技術,提高對油氣中焦粉的洗滌作用,保證塔頂氣相清潔,不攜帶重油,避免焦粉堵塞塔頂空冷器;另一方面,增加放空塔底重沸器,塔頂增加噴淋設施,油水分離罐增設強化分離內件,進料線增加溫度控制等。設備的增加與流程的優化,實現了放空塔的平穩連續操作,徹底解決了放空塔系統含硫污水分離難、帶焦粉、含油率高等問題,確保放空塔系統的問題得到根本性解決。改造后的流程如圖2所示。

1.塔底正價熱源
放空塔底增加重沸器,以延遲焦化裝置出裝置蠟油(200℃左右)為熱源,維持放空塔底溫度不低于150℃。不僅實現了低溫熱的利用,而且使塔底不再積聚冷凝水,最大幅度降低了操作波動,有利于裝置的安全生產,同時為裝置外重污油的連續回煉提供了保障。
2.進料增加熱蠟
在放空塔進料線上增加250℃左右的熱蠟流程,其作用:
①給放空塔系統提供熱量,避免放空塔底產生冷凝水;
②提供連續操作所需物料,避免焦炭塔急冷油頻繁切換;
③置換物料,確保焦炭塔頂急冷油性質相對穩定,改善放空塔頂回流的質量。在放空塔系統無污油產生的情況下,根據放空塔底液位及溫度情況,放空塔適當補充250℃的熱蠟油,可使放空塔系統實現連續運行,避免頻繁切換焦炭塔急冷油,減輕操作工的勞動強度。
3.塔頂增加噴淋
延遲焦化裝置擔負全廠輕重污油的回煉任務,但裝置外的重污油有“油包水”“水包油”問題,可能會出現塔底泵抽空現象,難以直接進入放空塔進行回煉。根據重污油特性,某焦化裝置放空塔將12層篩板塔盤拆除上面6層,放空塔頂改為兩層噴淋系統,噴淋霧化粒徑100~800μm,并實現200%的塔面積覆蓋率。重污油通過噴淋系統的霧化作用,在放空塔內通過與高溫油氣的傳質傳熱,較容易實現油水分離。分離出的水相進入塔頂油水分離罐,分離出的油相進入塔底,作為焦炭塔急冷油使用。噴淋的冷卻除塵效果較好,去除焦粉能力強。噴淋技術的運用,較好地解決了放空塔頂含硫污水含油高、帶焦粉等難題。
4.分液罐增加內件
回流罐中增加強化油水分離內件,主要是預分離設施、整流聚結設施、隔板、電容式界位儀等。通過擴大水相區容積,提高污水的沉降時間,并進行有效、準確的檢測,改造后取得了較好的油水分離效果,且界位控制穩定。分液罐內件見圖3。

5.增加柴油流程
在放空塔頂油氣進空冷器前增加柴油進空冷器流程,輔助控制放空塔頂溫度,同時利用柴油溶解性強、密度相對較小等特點,溶解空冷器管束中的重油,避免空冷器管束堵塞;柴油進入油水分離罐后,由于與水存在密度差,分離相對容易。
6.自動控制
延遲焦化裝置的生產特性為焦炭塔系統間隙操作,放空塔主要作用是處理焦炭塔來的油氣,放空塔系統隨焦炭塔特性變化操作波動較大,且機泵、閥門均為現場手動控制,導致操作上存在一定的難度和勞動強度,常常因操作不及時,出現塔底泵抽空、沖塔、空冷器堵塞等生產異常情況。為達到精準穩定控制效果,適應焦炭塔系統的間隙操作,也能適應連續操作,對放空系統進行自動控制改造,主要內容如下。
(1)回流罐底污油泵和污水泵均改為變頻機泵,適應焦炭塔系統間隙操作,避免頻繁啟停操作;高溫油氣進放空塔前控制溫度,避免放空塔頂溫度控制不住而超溫。
(2)空冷器風機改為變頻控制,控制空冷器冷后溫度不低于80℃,一方面確保空冷器管束不產生凝堵現象,另一方面控制油氣進塔頂回流罐溫度在合適的溫度區間,降低油品的黏度,加快高油污水的沉降分離速度。
(3)回流罐新增電容式界位儀,界位控制平穩。放空塔系統經以上自動控制改造后,回流罐頂壓力控制較改造前平穩,未發生過沖塔現象。將回流罐頂燃料氣進壓縮機入口進行回收,約回收燃料氣5.0kt/a。
改造效果
1.含硫污水排放合格
放空塔系統經過改造后,放空塔頂含硫污水帶油情況有明顯好轉,符合公司的污水外排指標要求,數據見表2。

2.低溫熱利用
一般情況下,延遲焦化裝置產蠟油45t/h,進空冷器溫度為230℃左右,日常控制出裝置溫度不高于160℃,浪費了部分熱量。本次改造對出裝置蠟油進行低溫熱利用,將全部出裝置蠟油給放空塔系統提供熱量,經設計核算,全年可降低裝置能耗約為8400MJ。
3.節能降耗
經過改造,延遲焦化裝置停用污油罐,減少了污油罐頂尾氣對周邊環境的污染,同時停用了2臺30kW污油泵和2臺22kW污水泵。另外,將3臺空冷器改為變頻空冷器,2臺污水泵和1臺污油泵均改為變頻泵,經設計核算,改造后全年可降低裝置能耗約700MJ。











